Introduction
Mexico’s quick commerce industry is accelerating at an unprecedented pace. Consumers now expect groceries delivered within minutes, real-time product availability updates, and dynamic promotional pricing directly through mobile apps. In this fast-moving ecosystem, companies seeking actionable intelligence must strategically Extract Chedraui Quick Commerce Data in Mexico to gain visibility into hyperlocal pricing trends, SKU-level availability, and consumer demand shifts.
Through structured Chedraui Quick Commerce Data Scraping in Mexico, organizations can capture real-time grocery insights across multiple cities, helping retailers, brands, and analysts optimize pricing strategies and distribution planning.
By leveraging Web Scraping Chedraui Quick Commerce Data Mexico, businesses obtain organized datasets that include product descriptions, images, prices, discount structures, stock availability, and delivery slot performance—turning fragmented app data into strategic intelligence.
The Rise of Quick Commerce in Mexico’s Grocery Market
Quick commerce (Q-commerce) focuses on ultra-fast delivery—often within 10 to 30 minutes—supported by localized warehouses and app-driven logistics. Chedraui has strengthened its digital presence by expanding rapid delivery services across urban centers.
Access to Chedraui Quick Commerce Market Insights Mexico enables businesses to evaluate:
- Regional pricing fluctuations
- Category-level demand growth
- Time-sensitive promotional patterns
- Delivery time performance
- Consumer purchasing frequency
These insights empower companies to stay ahead in Mexico’s increasingly competitive grocery landscape.
How Chedraui Grocery Price Intelligence Enhances Decision-Making?
Pricing in quick commerce is highly dynamic. Flash discounts, bundled offers, loyalty promotions, and geo-specific pricing strategies can change multiple times daily.
With Chedraui Grocery Price Intelligence in Mexico, businesses can:
- Monitor daily price volatility
- Track competitor discount intensity
- Identify premium vs. value category positioning
- Analyze inflationary impacts on grocery products
- Detect price elasticity across cities
These data-driven insights support strategic pricing optimization and revenue forecasting.
Comprehensive Chedraui Mexico Q-Commerce Grocery Data Extraction
Advanced Chedraui Mexico Q-Commerce Grocery Data Extraction involves collecting structured information across all relevant categories, including:
- Fresh produce
- Dairy and beverages
- Packaged foods
- Household essentials
- Personal care products
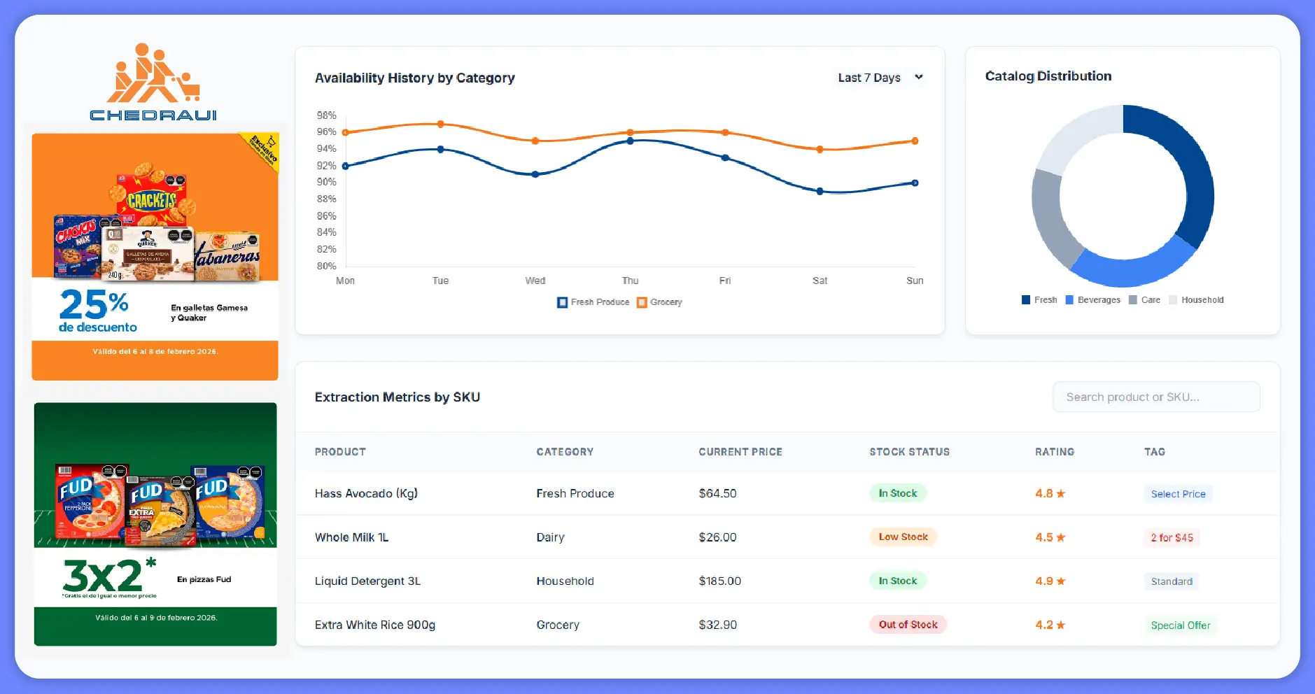
This extraction process captures SKU-level metrics such as price history, stock frequency, customer ratings, and promotional tags, enabling deep analytics and trend forecasting.
Businesses can consolidate these data points into centralized dashboards for actionable decision-making.
Technical Framework for Web Scraping Chedraui Quick Commerce App Data
Mobile-first quick commerce platforms rely heavily on API-based backend systems. Implementing Web Scraping Chedraui Quick Commerce App Data involves:
- Simulating geo-targeted browsing behavior
- Extracting product listings by category
- Capturing real-time inventory updates
- Monitoring discount triggers
- Identifying location-specific delivery timelines
- Structuring raw data into normalized datasets
This automated approach ensures continuous tracking of grocery trends without manual monitoring limitations.
Advantages of Using a Chedraui Quick Commerce Data Scraping API
A scalable Chedraui Quick Commerce Data Scraping API enables seamless integration of extracted data into internal analytics systems.
Key advantages include:
- Automated daily or hourly updates
- API-based structured data feeds
- Customizable filtering options
- Multi-location monitoring
- Data validation and cleansing mechanisms
Retailers and analytics firms can integrate these feeds directly into BI tools like Tableau, Power BI, or proprietary dashboards.
Building High-Quality Quick Commerce Datasets
Structured Quick Commerce Datasets are essential for generating predictive analytics and competitive intelligence.
Typical dataset components include:
- Historical price tracking
- Product ranking trends
- Category-level discount frequency
- Delivery performance benchmarks
- Inventory replenishment cycles
- Geo-based assortment differences
These datasets allow brands to identify emerging trends and optimize product placement strategies.
Business Applications of Chedraui Quick Commerce Data in Mexico
- Competitive Benchmarking – Companies can compare pricing strategies across Chedraui and other grocery platforms operating in Mexico.
- Market Entry Strategy – New entrants can analyze city-specific demand patterns before launching operations.
- Promotion Optimization – Retailers can evaluate the effectiveness of time-bound discounts and flash sales.
- Supply Chain Visibility – Manufacturers can track stock-out frequency and adjust production schedules accordingly.
- Assortment Planning – Brands can identify high-performing SKUs and expand their portfolio strategically.
Challenges in Quick Commerce Data Extraction
Quick commerce platforms present unique data extraction challenges:
- Real-time dynamic pricing updates
- Geo-based content rendering
- Anti-bot detection mechanisms
- Encrypted API endpoints
- Rapid inventory turnover
Overcoming these challenges requires advanced scraping infrastructure, rotating proxies, browser automation tools, and robust data validation frameworks.
Start turning Chedraui quick commerce data into your competitive edge today.
Future Outlook: Data-Driven Grocery Retail in Mexico
Mexico’s digital grocery ecosystem is projected to expand further due to rising smartphone penetration and consumer demand for convenience. Quick commerce platforms will continue to refine pricing algorithms and hyperlocal fulfillment strategies.
Companies that proactively invest in structured data extraction will gain:
- Faster response to competitor pricing
- Enhanced predictive demand modeling
- Optimized promotional scheduling
- Greater supply chain transparency
- Improved consumer targeting strategies
How Food Data Scrape Can Help You?
- Price Monitoring
Our data scraping services track real-time SKU pricing, flash discounts, bundle offers, and regional price differences across Mexico, helping you respond quickly to competitor changes and optimize dynamic pricing strategies effectively. - Inventory Tracking
We monitor product availability across cities and delivery zones, capturing stock fluctuations and restocking patterns to help you reduce stockouts, streamline supply chains, and improve demand-based inventory planning decisions. - Promotion Intelligence
Our solutions analyze ongoing campaigns, time-limited deals, loyalty discounts, and category-level offers, enabling you to measure promotion effectiveness, benchmark competitors, and design data-backed marketing strategies for stronger conversions. - Data Integration
We deliver structured, clean, and API-ready datasets that integrate seamlessly into BI dashboards, analytics platforms, and forecasting systems, ensuring consistent data flow for smarter and faster business decision-making. - Trend Forecasting
By analyzing historical price movements, product rankings, and demand shifts, our scraping services help identify emerging grocery trends, optimize assortment strategies, and unlock new growth opportunities in Mexico’s quick commerce market.
Conclusion
To remain competitive in Mexico’s fast-evolving grocery sector, businesses must adopt advanced Web Scraping Quick Commerce Data strategies that provide accurate, real-time visibility into pricing, availability, and delivery performance.
Implementing a scalable Quick Commerce Data Scraping API ensures consistent data flow for analytics, forecasting, and operational optimization.
By investing in comprehensive Quick Commerce Data Intelligence Services, organizations can transform raw quick commerce data into measurable competitive advantages, unlocking sustainable growth opportunities in Mexico’s dynamic grocery market.
Are you in need of high-class scraping services? Food Data Scrape should be your first point of call. We are undoubtedly the best in Food Data Aggregator and Mobile Grocery App Scraping service and we render impeccable data insights and analytics for strategic decision-making. With a legacy of excellence as our backbone, we help companies become data-driven, fueling their development. Please take advantage of our tailored solutions that will add value to your business. Contact us today to unlock the value of your data.



