The premium alcohol retail market is increasingly driven by the demand for rare, collectible, and limited-edition bottles. Retailers such as Total Wine & More and ABC Fine Wine & Spirits play a major role in distributing exclusive wines, allocated bourbons, and specialty spirits across different markets. Tracking the availability of these products provides valuable insights into allocation patterns, regional supply distribution, and pricing strategies across competing retailers.
Rare bottles often appear in limited quantities and sell out quickly, making inventory monitoring essential for retailers, distributors, collectors, and analytics teams. By analyzing digital retail listings, businesses can observe product launches, stock fluctuations, and price variations across stores. These insights help identify which brands receive wider distribution and which releases remain highly restricted.
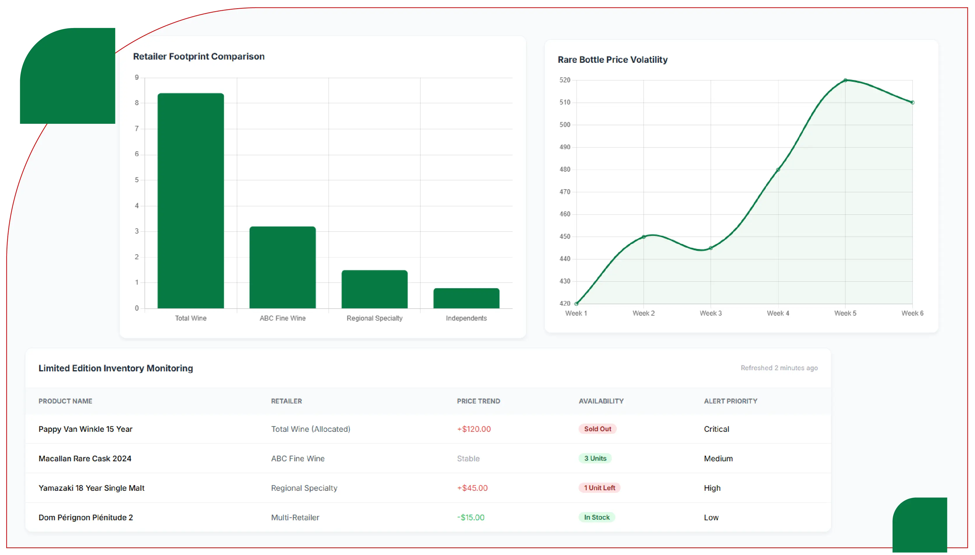
Comparative availability analysis between Total Wine and ABC Fine Wine reveals differences in product assortment depth, limited-release allocation strategies, and premium pricing structures. Such intelligence helps businesses understand demand trends, optimize supply chains, and improve competitive positioning within the rapidly expanding premium liquor market.
Inventory Visibility – Rare bottle monitoring reveals real-time stock fluctuations across retail locations.
Price Comparison – Premium spirits show noticeable price differences between major liquor retailers.
Allocation Patterns – Limited releases appear in selected stores based on distributor allocations.
Demand Signals – Fast sell-out rates indicate strong collector and enthusiast demand.
Market Intelligence – Retail availability data helps identify premium alcohol distribution trends.
The global premium liquor market has evolved rapidly over the past decade, with collectors, retailers, and distributors increasingly focusing on rare and limited-edition bottles. High-demand products such as single-barrel bourbons, vintage wines, and special-release whiskies often sell out quickly, making real-time inventory intelligence critical for retailers and distributors. Data-driven monitoring helps businesses understand supply patterns, pricing fluctuations, and regional availability differences across major alcohol retailers.
In the United States, two important retail chains in the premium alcohol segment are Total Wine & More and ABC Fine Wine & Spirits. Total Wine operates hundreds of stores across the country and is recognized as the largest independent wine retailer in the United States, generating billions in revenue and offering thousands of wines and spirits selections. Meanwhile, ABC Fine Wine & Spirits is a Florida-based retail chain with more than 120 locations and decades of market presence in wine, spirits, and specialty alcohol products.
Monitoring the availability of rare bottles across these retailers enables businesses to identify pricing gaps, detect supply shortages, and analyze market demand. This research report explores Rare & Limited Edition Bottle Availability Tracking -Total Wine vs ABC Fine Wine, focusing on how data extraction techniques help track inventory fluctuations, limited-release allocations, and pricing patterns across these major liquor retailers.
Modern analytics systems increasingly rely on automated scraping and structured datasets to gather competitive intelligence from online alcohol marketplaces. Businesses Scrape Total Wine Vs ABC Fine Wine Inventory Data techniques to identify product availability across locations, detect limited-edition launches, and compare product listings. Such systems power Premium Liquor Availability Data Scraping Services, which deliver structured insights for distributors, retailers, and market researchers monitoring the premium alcohol industry.
Premium alcohol retail is dominated by specialty chains and regional retailers that focus on curated selections of wines, whiskies, and spirits. Total Wine has grown aggressively across the United States with a large retail footprint and a massive product catalog including thousands of wines and spirits. The retailer serves millions of customers annually and sells hundreds of millions of bottles each year.
ABC Fine Wine & Spirits operates primarily in Florida and competes by offering curated premium selections and customer loyalty programs. While smaller in scale than Total Wine, ABC has strong regional dominance and a loyal customer base built through decades of retail presence.
Rare bottle tracking is particularly important because premium releases often appear in extremely limited quantities. Products such as allocated bourbons, rare Scotch whiskies, and collectible wines may appear briefly online or in stores before being sold out.
This is where Limited Edition Wine And Spirits Data Extraction systems play a vital role. Automated monitoring tools detect product availability, capture stock changes, and update pricing data in real time.
Businesses implementing Limited Edition Wine Inventory Monitoring solutions can track inventory across hundreds of product categories, enabling more accurate demand forecasting and supply chain planning.
Limited-edition alcohol releases follow a unique supply pattern. Unlike regular inventory items, rare bottles may appear only once per year or be distributed in extremely limited quantities to selected stores.
Retailers often release these bottles through:
For example, bourbon allocations or vintage wine shipments may arrive at different stores at different times, making availability inconsistent across regions.
By using automated tools to Extract Total Wine Vs ABC Fine Wine Inventory Data, analysts can observe how these limited releases appear in different locations and how quickly they sell out.
Such insights help retailers optimize stock distribution and help collectors identify the best locations to purchase rare bottles.
| Metric | Total Wine & More | ABC Fine Wine & Spirits |
|---|---|---|
| Founded | 1991 | 1936 |
| Headquarters | North Bethesda, Maryland | Orlando, Florida |
| Store Locations | ~285 stores across the United States | 120+ stores primarily in Florida |
| Annual Revenue | Approx. $6 billion | Approx. $700 million |
| Product Variety | 8,000+ wines, 3,000 spirits, 2,500 beers | Large assortment of wines, spirits, beers |
| Market Position | Largest independent wine retailer in the U.S. | Major regional liquor retailer |
| Customer Reach | Serves over 18 million customers annually | Strong regional customer base |
| Inventory Depth | Massive nationwide distribution network | Concentrated regional supply |
| Rare Bottle Programs | Loyalty allocations, limited releases | Vault program and store allocations |
| Competitive Strategy | High volume, competitive pricing | Regional exclusives and curated selections |
The table illustrates the scale difference between the two retailers. Total Wine benefits from national distribution and strong purchasing power, allowing it to negotiate large supply contracts with producers. ABC Fine Wine relies more on regional relationships with distributors and exclusive allocations.
These inventory patterns are often analyzed through datasets like the Total Wine Liquor Prices Dataset, which track product listings, bottle sizes, availability status, and price variations.
Similarly, insights are also derived from the ABC Fine Wine Liquor Prices Dataset, helping analysts compare inventory trends, pricing differences, and regional product availability.
Retail data intelligence platforms collect information from alcohol retail websites, mobile apps, and marketplace listings. Automated crawlers collect product metadata including:
APIs and automated systems such as Total Wine Data Scraping API Services enable businesses to gather large-scale inventory data from hundreds of retail stores simultaneously.
Similarly, ABC Fine Wine Data Scraping API Services allow analysts to track availability of premium wines, whiskies, and collectible spirits across regional markets.
These data pipelines power advanced Liquor Price Data Scraping Services, which provide structured datasets for market intelligence platforms.
| Product | Category | Bottle Size | Total Wine Availability | ABC Fine Wine Availability | Average Total Wine Price | Average ABC Price |
|---|---|---|---|---|---|---|
| Pappy Van Winkle Family Reserve 15 Year | Bourbon | 750 ml | Rare allocation, limited stores | Vault allocation system | $1,999 | $2,099 |
| Macallan Rare Cask | Scotch Whisky | 750 ml | Limited but periodically restocked | Limited availability | $349 | $369 |
| Dom Perignon Vintage | Champagne | 750 ml | Frequently available in premium stores | Select locations | $279 | $295 |
| Louis XIII Cognac | Cognac | 750 ml | Very limited inventory | Rare availability | $4,100 | $4,250 |
| Blanton's Single Barrel | Bourbon | 750 ml | Rotational allocation | Limited distribution | $89 | $95 |
| Screaming Eagle Cabernet | Wine | 750 ml | Extremely rare | Almost never available | $3,500+ | $3,700+ |
| Glenfiddich Grand Cru | Scotch | 750 ml | Limited release | Limited release | $329 | $339 |
| Hibiki Harmony Limited Edition | Japanese Whisky | 750 ml | Occasional release | Rare availability | $199 | $215 |
These datasets represent the type of insights extracted from large-scale Alcohol and Liquor Datasets used by retailers and analysts to understand premium liquor supply chains.
Rare bottle monitoring provides several strategic advantages:
Modern retail intelligence platforms integrate multiple data sources including:
Automated scraping systems collect structured product information and feed it into centralized data warehouses.
Machine learning algorithms then detect patterns such as:
These insights help alcohol brands, distributors, and retailers understand market demand more effectively.
The premium liquor market is highly competitive and heavily influenced by limited releases, collector demand, and regional supply chains. Monitoring rare bottle availability across major retailers like Total Wine and ABC Fine Wine provides valuable insights into pricing strategies, distribution networks, and consumer demand.
Automated tracking technologies allow businesses to Scrape Alcohol Price Data and collect detailed information on product availability, pricing fluctuations, and regional distribution patterns. These insights feed into advanced analytics platforms such as a Liquor Price Tracking Dashboard, enabling real-time monitoring of limited-edition bottles across multiple retailers.
Organizations that leverage advanced analytics and Liquor Data Intelligence Services gain a competitive advantage in understanding premium alcohol markets. By combining structured datasets, automated scraping technologies, and pricing analytics, businesses can accurately track rare bottle availability and make data-driven decisions in the evolving global spirits industry.
Are you in need of high-class scraping services? Food Data Scrape should be your first point of call. We are undoubtedly the best in Food Data Aggregator and Mobile Grocery App Scraping service and we render impeccable data insights and analytics for strategic decision-making. With a legacy of excellence as our backbone, we help companies become data-driven, fueling their development. Please take advantage of our tailored solutions that will add value to your business. Contact us today to unlock the value of your data.


